在VPS上部署一个自己的Github全站反代!

引言
至今我仍在维护一个Github全站反代的服务,就是 https://gh.072103.xyz/afoim 。也跟大家谈过原理。最近弄到了一个免费的VPS,就想着将Cloudflare Worker的反代移植到VPS上来
正式开始
VPS安装Golang运行时
apt install golang
创建一个文件夹。放置 main.go 源码如下
package main
import (
"fmt"
"io"
"log"
"net/http"
"net/url"
"regexp"
"strings"
"time"
)
// 域名映射配置
var domainMappings = map[string]string{
"github.com": "gh.",
"avatars.githubusercontent.com": "avatars-githubusercontent-com.",
"github.githubassets.com": "github-githubassets-com.",
"collector.github.com": "collector-github-com.",
"api.github.com": "api-github-com.",
"raw.githubusercontent.com": "raw-githubusercontent-com.",
"gist.githubusercontent.com": "gist-githubusercontent-com.",
"github.io": "github-io.",
"assets-cdn.github.com": "assets-cdn-github-com.",
"cdn.jsdelivr.net": "cdn.jsdelivr-net.",
"securitylab.github.com": "securitylab-github-com.",
"www.githubstatus.com": "www-githubstatus-com.",
"npmjs.com": "npmjs-com.",
"git-lfs.github.com": "git-lfs-github-com.",
"githubusercontent.com": "githubusercontent-com.",
"github.global.ssl.fastly.net": "github-global-ssl-fastly-net.",
"api.npms.io": "api-npms-io.",
"github.community": "github-community.",
}
// 需要重定向的路径
var redirectPaths = []string{"/", "/login", "/signup", "/copilot"}
// 检查路径是否需要重定向
func shouldRedirect(path string) bool {
for _, p := range redirectPaths {
if path == p {
return true
}
}
return false
}
// 获取代理前缀
func getProxyPrefix(host string) string {
if strings.HasPrefix(host, "gh.") {
return "gh."
}
for _, prefix := range domainMappings {
if strings.HasPrefix(host, prefix) {
return prefix
}
}
return ""
}
// 根据前缀获取目标域名
func getTargetHost(prefix string) string {
for original, p := range domainMappings {
if p == prefix {
return original
}
}
return ""
}
// 处理响应内容,替换域名引用
func modifyResponse(body []byte, contentType, hostPrefix, currentHostname string) []byte {
// 只处理文本内容
if !strings.Contains(contentType, "text/") &&
!strings.Contains(contentType, "application/json") &&
!strings.Contains(contentType, "application/javascript") &&
!strings.Contains(contentType, "application/xml") {
return body
}
text := string(body)
// 获取当前域名的后缀部分
domainSuffix := currentHostname[len(hostPrefix):]
// 替换所有域名引用
for originalDomain, proxyPrefix := range domainMappings {
fullProxyDomain := proxyPrefix + domainSuffix
// 替换完整URLs - 使用简单的字符串替换
text = strings.ReplaceAll(text, "https://"+originalDomain, "https://"+fullProxyDomain)
text = strings.ReplaceAll(text, "http://"+originalDomain, "https://"+fullProxyDomain)
// 替换协议相对URLs
text = strings.ReplaceAll(text, "//"+originalDomain, "//"+fullProxyDomain)
// 替换带引号的域名引用
text = strings.ReplaceAll(text, `"`+originalDomain+`"`, `"`+fullProxyDomain+`"`)
text = strings.ReplaceAll(text, `'`+originalDomain+`'`, `'`+fullProxyDomain+`'`)
}
// 处理相对路径 - 使用简单的字符串替换
if hostPrefix == "gh." {
// 替换引号内的相对路径
text = strings.ReplaceAll(text, `"/`, `"https://`+currentHostname+`/`)
text = strings.ReplaceAll(text, `'/`, `'https://`+currentHostname+`/`)
}
return []byte(text)
}
// 处理请求
func handleRequest(w http.ResponseWriter, r *http.Request) {
currentHost := r.Host
// 检查特殊路径重定向
if shouldRedirect(r.URL.Path) {
http.Redirect(w, r, "https://www.gov.cn", http.StatusFound)
return
}
// 从当前主机名中提取前缀
hostPrefix := getProxyPrefix(currentHost)
if hostPrefix == "" {
http.Error(w, "Domain not configured for proxy", http.StatusNotFound)
return
}
// 根据前缀找到对应的原始域名
targetHost := getTargetHost(hostPrefix)
if targetHost == "" {
http.Error(w, "Domain not configured for proxy", http.StatusNotFound)
return
}
// 处理路径,修复嵌套URL问题
pathname := r.URL.Path
// 修复特定的嵌套URL模式
// 处理 URL 编码的嵌套路径
re1 := regexp.MustCompile(`(/[^/]+/[^/]+/(?:latest-commit|tree-commit-info)/[^/]+)/https%3A//[^/]+.*`)
pathname = re1.ReplaceAllString(pathname, "$1")
// 处理未编码的嵌套路径
re2 := regexp.MustCompile(`(/[^/]+/[^/]+/(?:latest-commit|tree-commit-info)/[^/]+)/https://[^/]+.*`)
pathname = re2.ReplaceAllString(pathname, "$1")
// 处理简化的嵌套路径(如 /main/https:/domain/)
re3 := regexp.MustCompile(`(/[^/]+/[^/]+/(?:latest-commit|tree-commit-info)/[^/]+)/https:/[^/]+.*`)
pathname = re3.ReplaceAllString(pathname, "$1")
// 构建目标URL
targetURL := &url.URL{
Scheme: "https",
Host: targetHost,
Path: pathname,
RawQuery: r.URL.RawQuery,
}
// 创建新的请求
req, err := http.NewRequest(r.Method, targetURL.String(), r.Body)
if err != nil {
http.Error(w, fmt.Sprintf("Failed to create request: %v", err), http.StatusInternalServerError)
return
}
// 复制请求头
for key, values := range r.Header {
for _, value := range values {
req.Header.Add(key, value)
}
}
// 设置必要的请求头
req.Header.Set("Host", targetHost)
req.Header.Set("Referer", targetURL.String())
// 禁用压缩以避免编码问题
req.Header.Set("Accept-Encoding", "identity")
// 创建HTTP客户端
client := &http.Client{
Timeout: 30 * time.Second,
}
// 发起请求
resp, err := client.Do(req)
if err != nil {
http.Error(w, fmt.Sprintf("Proxy Error: %v", err), http.StatusBadGateway)
return
}
defer resp.Body.Close()
// 读取响应体
body, err := io.ReadAll(resp.Body)
if err != nil {
http.Error(w, fmt.Sprintf("Failed to read response: %v", err), http.StatusInternalServerError)
return
}
// 处理响应内容
contentType := resp.Header.Get("Content-Type")
modifiedBody := modifyResponse(body, contentType, hostPrefix, currentHost)
// 设置响应头(排除压缩相关头部)
for key, values := range resp.Header {
// 跳过压缩相关的头部,因为Go已经自动解压缩了内容
if key == "Content-Encoding" || key == "Content-Length" {
continue
}
for _, value := range values {
w.Header().Add(key, value)
}
}
// 设置CORS和缓存头
w.Header().Set("Access-Control-Allow-Origin", "*")
w.Header().Set("Access-Control-Allow-Credentials", "true")
w.Header().Set("Cache-Control", "public, max-age=14400")
w.Header().Del("Content-Security-Policy")
w.Header().Del("Content-Security-Policy-Report-Only")
w.Header().Del("Clear-Site-Data")
// 设置正确的Content-Length
w.Header().Set("Content-Length", fmt.Sprintf("%d", len(modifiedBody)))
// 设置状态码
w.WriteHeader(resp.StatusCode)
// 写入响应
w.Write(modifiedBody)
}
func main() {
// 创建路由处理器
http.HandleFunc("/", handleRequest)
// 启动服务器
port := ":8080"
log.Printf("GitHub代理服务器启动在端口 %s", port)
log.Printf("请确保你的域名已正确配置并指向此服务器")
if err := http.ListenAndServe(port, nil); err != nil {
log.Fatal("服务器启动失败:", err)
}
}
继续放置 go.mod 。源码如下
module github-proxy
go 1.19
运行。默认跑在8080端口
go run .
输出以下日志即成功
root@localhost:~/go_proxy# go run .
2025/06/20 23:13:17 GitHub代理服务器启动在端口 :8080
2025/06/20 23:13:17 请确保你的域名已正确配置并指向此服务器
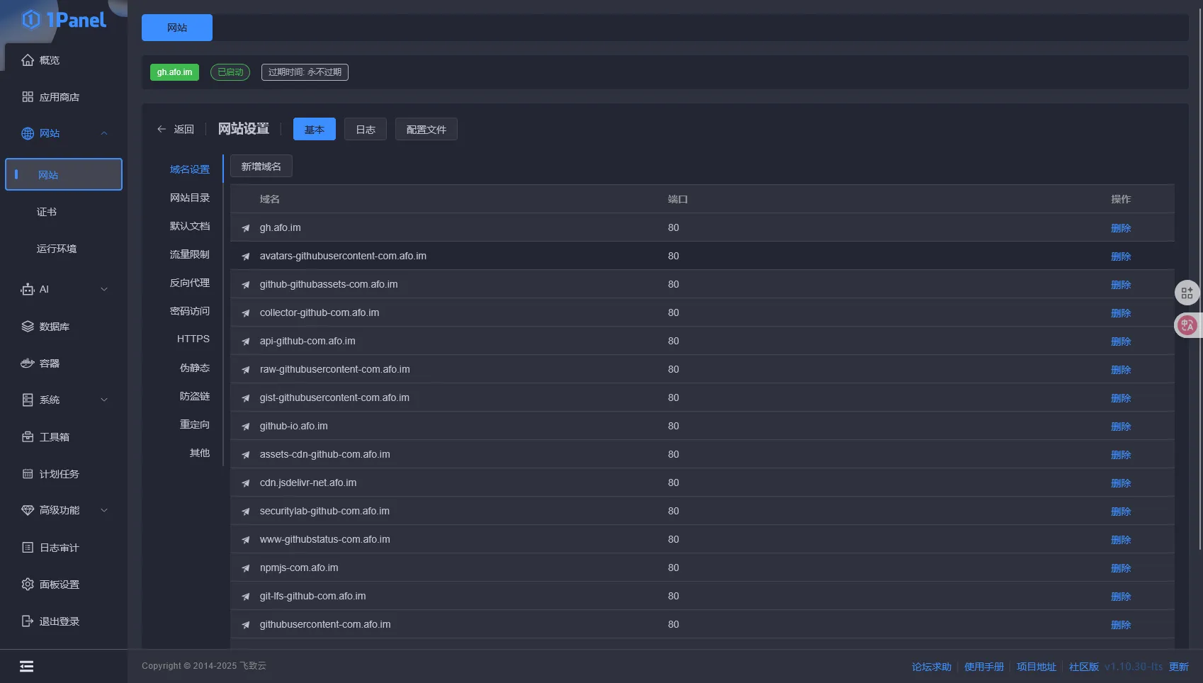
使用Nginx或者OpenResty反向代理 localhost:8080 。配置域名,格式为 gh.你的域名 。我的配置如下

签发泛域名证书并且部署,配置完毕后如下

访问,现在你通过自己的域名+VPS代理访问Github。国内直连,无需梯子
